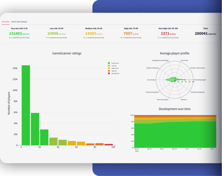
Focus on Mindway AI: Mindway AI emphasizes benefits of personalized RG interactions with players

Whether aiming to prevent “problem gambling” or encourage “responsible gaming,” operators and regulators should focus on early and personalized interactions with players, Niamh Gallagher sa...